• TiDB 监控框架概述

    TiDB 监控框架概述

    TiDB 使用开源时序数据库 Prometheus 作为监控和性能指标信息存储方案,使用 Grafana 作为可视化组件进行展示。

    Prometheus 是一个拥有多维度数据模型,灵活的查询语句的时序数据库。Prometheus 作为热门的开源项目,拥有活跃的社区及众多的成功案例。

    Prometheus 提供了多个组件供用户使用。目前,我们使用 Prometheus Server,来收集和存储时间序列数据。Client 代码库,在程序中定制需要的 Metric 。Push GateWay 来接收 Client Push 上来的数据,统一供 Prometheus 主服务器抓取。以及 AlertManager 来实现报警机制。其结构如下图:

    Prometheus in TiDB

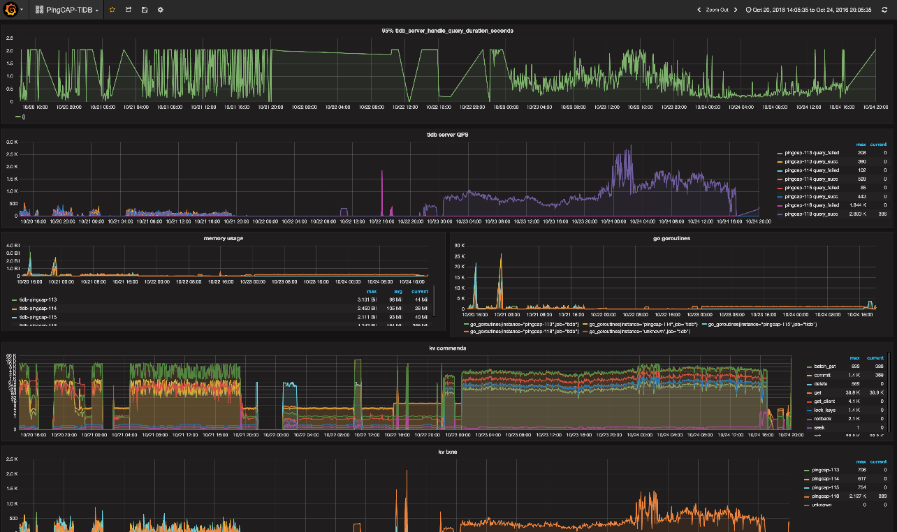
    Grafana 是一个开源的 metric 分析及可视化系统。我们使用 Grafana 来展示 TiDB 的各项性能指标 。如下图所示:

    Grafana Screeshot